
天然礦泉水有不同的類型,應采取不同的水質處理工藝。同一類型的礦泉水某些元素含量不同,因此處理的方法也有所不同。各企業應根據水源的類型和不同的元素含量制定自己的合理的水質處理工藝。
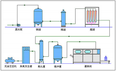
礦泉水生產典型工藝流程
原水→原水加壓泵→活性炭過濾器→全自動軟水器→精密過濾器→中空超濾裝置→不銹鋼儲水罐→臭氧發生器→純凈水加壓泵→精密過濾器→灌裝線

瓶裝礦泉水生產設備
1.原水箱
原水罐用于儲存礦泉水原水,為保證工藝后續過程持續穩定的運行。
2.原水泵
原水泵的主要功能是恒定系統供水壓力,穩定系統供水量。
3.石英砂過濾器
石英砂過濾器是一種濾料采用石英砂作為填料的過濾器。有利于去除水中的雜質。其還有過濾阻力小,比表面積大,耐酸堿性強,抗污染性好等優點,砂過濾器可有效去除水中的懸浮物,并對水中的膠體、鐵、有機物、農藥、錳、細菌、病毒等污染物有明顯的去除作用。同時,石英砂過濾器設備結構簡單、運行可以實現自動控制、處理流量大、反沖次數少、過濾效率高、阻力小、操作維修方便等特點。
4.活性炭過濾器
活性炭過濾器的工作是通過炭床來完成的。組成炭床的活性炭顆粒有非常多的微孔和巨大的比表面積,具有很強的物理吸附能力。水通過炭床,水中有機污染物被活性炭有效地吸附。此外活性炭表面非結晶部分上有一些含氧管能團,使通過炭床的水中之有機污染物被活性炭有效地吸附。活性炭過濾器是一種較常用的水處理設備,作為水處理脫鹽系統前處理可有效保證后級設備使用壽命,提高出水水質,防止污染。
5.精密過濾器
精密過濾器(又稱作保安過濾器),筒體外殼一般采用不銹鋼材質制造,內部采用PP熔噴、線燒、折疊、鈦濾芯、活性炭濾芯等管狀濾芯作為過濾元件,根據不同的過濾介質及設計工藝選擇不同的過濾元件,以達到出水水質的要求。該設備廣泛應用于水處理行業,是水質提純處理的理想設備。
6.純凈水設備主機
在超濾過程中,水溶液在壓力推動下,流經膜表面,小于膜孔的溶劑(水)及小分子溶質透水膜,成為凈化液(濾清液),比膜孔大的溶質及溶質集團被截留,隨水流排出,成為濃縮液。超濾過程為動態過濾,分離是在流動狀態下完成的。溶質僅在膜表面有限沉積,超濾速率衰減到一定程度而趨于平衡,且通過清洗可以恢復。
7.臭氧滅菌消毒器
臭氧消毒滅菌是以空氣為煤質,不需要其他任何輔助材料和添加劑。所體包容性好,滅菌徹底,同進還有很強的除霉、腥、臭等異味的功能。高氧化還原電位決定它對氧化、脫色、除味方面的廣泛應用,臭氧溶解于水中,幾乎能夠殺水中一切對人體有害的物質,比如鐵、錳、鉻、硫酸鹽、酚、苯、氧化物等,還可分解有機物及滅藻等。
8.純凈水箱
9.桶裝礦泉水灌裝線
桶裝礦泉水灌裝生產線,采用三(四)合一灌裝線,該系列桶裝生產線由洗桶、灌裝、封口三部分組成。洗桶機采用多道洗滌液噴射和二氧化氯消毒液噴射,達到洗滌、消毒的目的,二氧化氯洗滌液可重復使用。封口機可以自動封口,輸送瓶蓋過程口配有衛淋裝置,以確保瓶蓋無菌清潔。該系列生產線均可自動洗滌、消毒、灌裝、壓蓋、計數和輸出。具有功能齊全、設計新穎、自動化程度高等特點,是集機、電、氣于一體的新型飲用水桶裝設備。
10.增壓泵
增壓泵為后續過濾、灌裝系統提供穩定壓力。